Outcomes That Drive Growth
65% Reduction in MTTR
through automated performance anomaly detection
80% Faster root cause analysis
with distributed tracing and code-level diagnostics
<1ms Instrumentation overhead
with zero-impact auto-instrumentation
Full-Stack Performance Intelligence for High-Velocity Enterprises
From distributed traces to digital transactions, from code hotspots to service latency — delivering the visibility, intelligence, and control required to run modern applications at enterprise scale.
Deep Distributed Intelligence for Complex Architectures
Enterprises run hybrid applications that span monoliths, microservices, containers, and cloud-native platforms. Motadata provides OpenTelemetry-native tracing, code-level analytics, flame graphs, span correlation, and dependency maps that reveal exactly how applications behave across distributed topologies. This empowers SREs and engineering leaders to diagnose performance degradation with precision instead of guesswork.
Predictive Performance & User Experience Assurance
Application performance impacts revenue, retention, and digital trust. Motadata uses AI baselines, dynamic thresholds, scatter-plot latency analysis, and anomaly forecasting to identify bottlenecks before they impact customers. IT Directors gain the foresight to prevent slowdowns; digital teams protect the quality of every user interaction.
Vendor-Neutral Observability from Code to Cloud
Today’s enterprise applications incorporate diverse languages, runtimes, clouds, databases, and orchestration layers. Motadata provides wide-tech compatibility across Java, .NET, PHP, Node.js, Python, Kubernetes, Docker, and multi-cloud infrastructure — ensuring deep visibility without vendor lock-in. This future-proofs enterprise modernization journeys and supports continuous innovation.
Unified Correlation for Faster, Confident Root Cause Analysis
Enterprises need answers, not data fragments. Motadata correlates APM signals with logs, host metrics, JVM analytics, DB KPIs, network flow, and infrastructure telemetry in real time — creating a single, contextual root-cause narrative. This reduces MTTR dramatically and transforms war rooms into focused, resolution-driven collaborations.
Why Motadata Leads
From Application Performance to Business Insights — Motadata Powers Complete Observability.
-
Zero-Overhead Instrumentation
Automatically instrument applications without requiring any code changes, ensuring zero performance degradation and seamless deployment across environments.
-
Advance Anomaly Detection
Advanced machine learning continuously analyzes performance patterns to proactively detect anomalies and surface issues before they impact end users.
-
Full-Stack Correlation
Unify application performance data with infrastructure metrics, logs, traces, and real user insights to gain complete end-to-end visibility across your entire stack.
-
Intelligent Auto-Remediation
Automatically trigger predefined runbooks, workflows, and remediation actions in response to detected performance anomalies to reduce downtime and manual intervention.
-
Multi-Language Support
Built-in native support for Java, .NET, Node.js, Python, Go, and additional languages, enabling consistent monitoring across diverse and modern technology stacks
Supported Technologies
Instrumentation Deployment Coverage
Motadata AI-Powered NMS
The Perfect Solution
For Automated Network Performance Monitoring
Monitor every bit of your IT infrastructure with a multi-vendor Network Management System.
- Monitors & optimizes the entire IT infrastructure.
- Monitors the network ensuring maximum uptime.
- Provides customizable dashboards and widgets.
- Provides actionable operational intelligence insights.
Explore Application Performance Monitoring
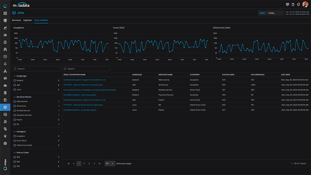
Motadata APM protects application performance by tracing transactions, identifying bottlenecks, and delivering insights to drive efficiency and safeguard revenue.
Try AIOPs for 30 Days
Download our software free of cost for 30 days
Schedule Demo With Our Expert
Book a slot in our calendar and experience AIOPs live.
Motadata NMS
Your One-Stop Solution for Entire IT Infrastructure
Motadata’s unified NMS services offer a highly scalable AI-driven solution for Service Assurance, Orchestration & Automation, enabling companies to meet their network management objectives. Motadata will also give you network observability with a comprehensive application and infrastructure perspective, so you can find and fix issues quickly.
By TEAM
Learn how different teams can leverage our platform to improve their productivity and streamline their internal processes.
By USECASEs
Learn about the problems that our AIOps and ServiceOps platform can solve and the benefits they can provide.
Do You Have Any Questions? Please Ask Here, We Are Ready to Help You Out
If your question is not listed here, please feel free to reach out.
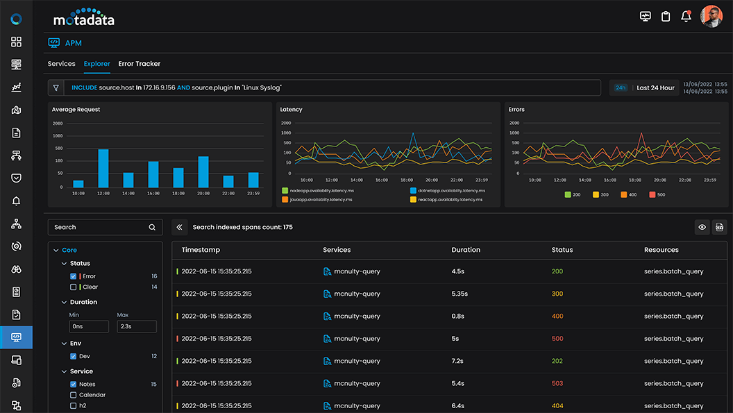
Our APM supports Java, .NET, Node.js, Python, PHP, Ruby, and Go applications across monolithic, microservices, and serverless architectures. Monitor applications running on virtual machines, containers, Kubernetes, and cloud platforms with auto-instrumentation and comprehensive language agent support for complete application visibility.
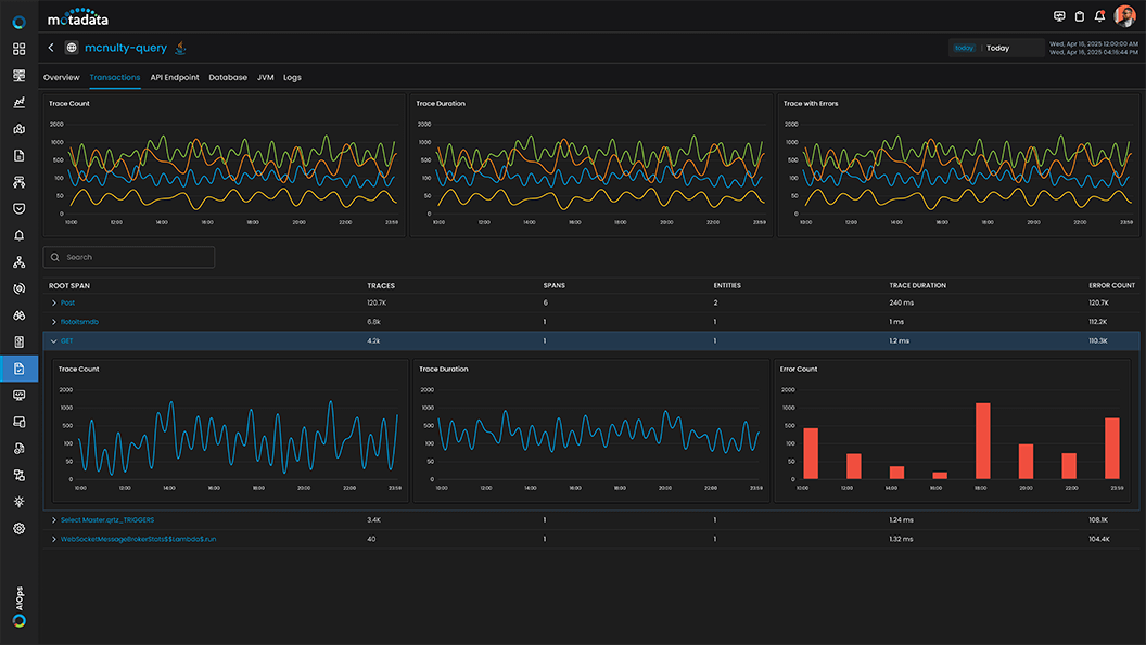
Distributed tracing follows requests across all application tiers and services using OpenTelemetry standards. APM captures trace context, correlates spans across service boundaries, visualizes request flows through flame graphs and service maps, and identifies latency bottlenecks at the transaction level. This enables rapid troubleshooting of performance issues in complex distributed systems.
No. Our APM uses auto-instrumentation with lightweight agents that require zero code changes. Simply install the agent alongside your application to automatically capture transactions, trace requests, monitor database queries, and track external service calls. For advanced use cases, optional manual instrumentation provides custom metrics and business transaction tracking.
APM provides deep database monitoring with slow query detection, execution plan analysis, connection pool metrics, and database operation tracing. Monitor SQL and NoSQL databases including MySQL, PostgreSQL, Oracle, MongoDB, Redis, and more. Track query performance, identify N+1 queries, analyze deadlocks, and correlate database issues with application transactions.
APM is purpose-built for microservices with Kubernetes-native monitoring, service mesh integration, container-aware instrumentation, and dynamic service discovery. Track inter-service dependencies, monitor pod health, correlate application and infrastructure metrics, and visualize service topology automatically as your containerized environment scales and changes.





