From devices to dependencies, from licenses to lifecycles — ensuring visibility, governance, and control across your entire IT asset management and CMDB landscape.
SercieOps IT Asset & Configuration Management (ITAM & CMDB) delivers a unified system of record that tracks every asset, every configuration item, every relationship, and every lifecycle stage. With automated discovery, intelligent relationship mapping, license compliance, consumable tracking, and deep ITSM integration, enterprises eliminate blind spots, reduce risk, and strengthen operational continuity. Powered by AI and orchestration, it becomes the backbone of informed decision-making and proactive IT governance.

Core Features
A unified ITAM and CMDB fabric that turns scattered inventory into a trusted system of record — powering safer changes and smarter decisions.
Keep hardware, software, and CIs current with agent-based and agentless discovery across hybrid estates.
Track procurement through retirement with ownership, movement, and state for every asset and CI.
Meter usage, manage entitlements, and surface audit risk before renewals and true-ups.
Map dependencies and topology to see upstream and downstream impact before incidents or changes.
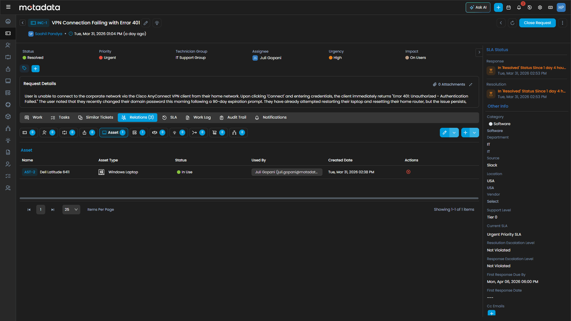
Enrich incidents, problems, and changes with unified asset and configuration data for faster RCA.
Maintain checksums, audit trails, and RBAC-aligned access for regulated and security-conscious environments.
Every Asset. Every CI. One Source of Truth.
Capabilities
Complete Hybrid Infrastructure Intelligence
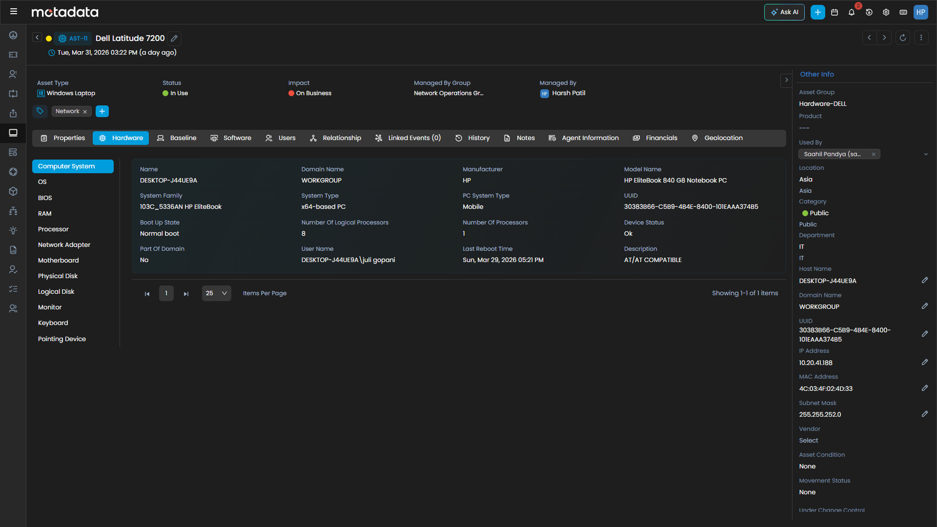
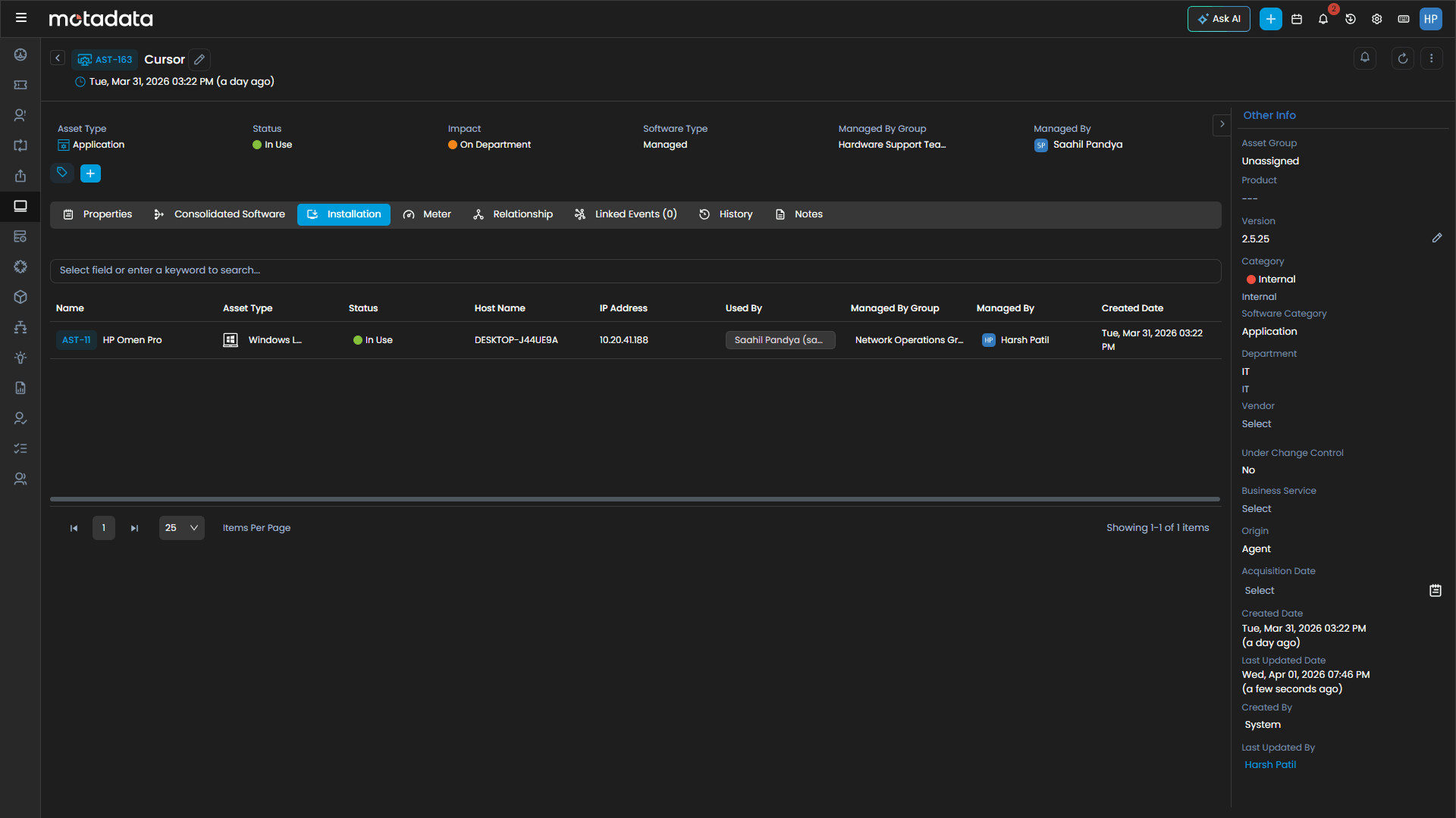
Gain complete visibility into laptops, servers, network devices, peripherals, and infrastructure assets using enterprise-grade **IT asset management software.
Avoid overspending, underutilization, and audit risk with intelligent **software asset management** and usage analytics.
Extend ITAM beyond technology by tracking facilities, shared equipment, and consumables.
Maintain a centralized CMDB that records the health, history, ownership, and lifecycle of all configuration items.
Understand how servers, applications, databases, services, and networks depend on one another before making changes.
Ensure asset and CI records stay accurate with continuous discovery and intelligent synchronization.
Enrich incidents, problems, changes, and requests with accurate asset and configuration context.

0%
reduction in software overspend through license optimization
0%
asset discovery accuracy across distributed environments
0%
fewer change failures with relationship-driven impact analysis
0%
faster root cause analysis via unified asset and CI context
“We now have centralized visibility across incidents, requests, and service performance — enabling better tracking, faster decision-making, and the ability to proactively resolve issues before they impact operations.”
Sheetal
— IT Team Lead, Akums Drugs & Pharmaceutical Ltd.
Why Motadata
Designed for Enterprise Governance. Engineered for Dependency Intelligence
Hardware, software, non-IT, and CIs in one accurate system of record.
Surfaces risk, compliance gaps, and cost leaks before they escalate.
Topology mapping and impact analysis across every ITIL workflow.
Agent-based and agentless scanning — always current, always accurate.
Connects with ITSM, monitoring, procurement, and cloud toolchains.
From laptops to licenses to cables — nothing untracked.
Enterprise Ready
Unify assets and configurations into a single, trusted system of record — strengthening compliance, stability, and strategic decision-making.
Unify assets and configurations into a single, trusted system of record — strengthening compliance, stability, and strategic decision-making.
ServiceOps delivers automated discovery, lifecycle governance, and synchronized configuration items that eliminate blind spots and unreliable records.
ServiceOps delivers automated discovery, lifecycle governance, and synchronized configuration items that eliminate blind spots and unreliable records.
License compliance, configuration history, and relationship visibility ensure organizations remain audit-ready and security-aligned.
License compliance, configuration history, and relationship visibility ensure organizations remain audit-ready and security-aligned.
AI-driven analysis uncovers overspending, identifies underutilized assets, and maximizes ROI across the IT estate.
AI-driven analysis uncovers overspending, identifies underutilized assets, and maximizes ROI across the IT estate.
ServiceOps integrates seamlessly with hybrid IT ecosystems, ITSM tools, monitoring platforms, procurement systems, and CMDB-aware workflows.
ServiceOps integrates seamlessly with hybrid IT ecosystems, ITSM tools, monitoring platforms, procurement systems, and CMDB-aware workflows.
Industry Solutions
Tailored for Your Infrastructure Challenges
Guarantee real-time visibility across trading, core banking, and digital payments — ensuring compliance, security, and always-on service.
Monitor multi-gigabit networks, correlate NetFlow data with subscriber QoE, and prevent outages before they scale.
Safeguard critical patient systems and comply with HIPAA through secure, low-latency observability.
Achieve transparency, security, and control with on-premise observability supporting strict data sovereignty.
Integrate IT and OT data to prevent production downtime and improve predictive maintenance accuracy.
Deliver frictionless digital experiences, monitor transactions in real time, and optimize site reliability at global scale.
Serviceops Platform
Streamline every request, incident, and change with intelligent workflows that keep service delivery on track.
Track, manage, and optimize every asset and configuration item across your entire IT estate with complete accuracy.
Automate, schedule, and enforce patch compliance across every endpoint — before vulnerabilities become breaches.
Let AI handle the routine, so your teams can focus on what truly moves the business forward.
Deliver multi-tenant IT service management at scale — one platform, every client, zero compromise.
FAQ
Find answers to common questions about Infrastructure Monitoring and our capabilities.
IT Asset & Configuration Management is the process of tracking, managing, and governing every hardware device, software license, and configuration item across your IT environment. It maintains a single system of record that captures what you own, where it is, who owns it, and how everything connects — giving IT teams the visibility and control needed to reduce risk, ensure compliance, and make informed operational decisions.