From incidents to changes, from requests to problems — ensuring clarity, consistency, and velocity across every IT service management workflow.
Motadata ServiceOps Service Management unifies all ITIL core processes into a single, intelligent T service management (ITSM) module. Manage incidents, problems, changes, and service requests with AI-driven classification, automated routing, multi-channel intake, and persona-friendly workflows. Empower technicians with context-rich insights, strengthen governance with structured change processes, and elevate user experience through modern, intuitive service engagement.

Core Features
ITIL-aligned IT service management that unifies incidents, problems, changes, and requests — giving you one intelligent backbone for the full service lifecycle.
Capture work from portal, email, chat, mobile, and API with consistent classification and routing.
Auto-classify, route, and prioritize tickets using skills, workload, and historical patterns to shrink MTTR.
Track commitments with breach prediction, escalations, and audit-ready histories across global operations.
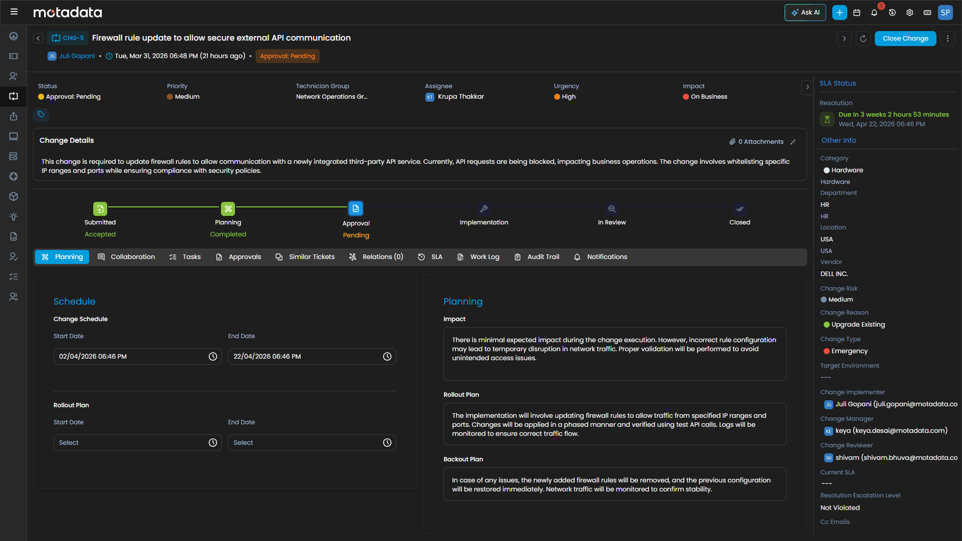
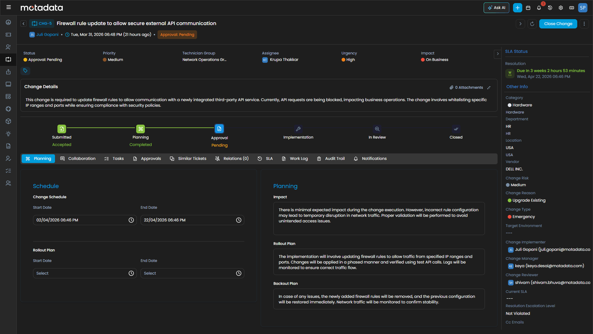
Run incident, problem, change, and service request workflows with shared context and standardized outcomes.
Deliver consumer-grade requests through integrated catalogs and fulfillment automation.
Link tickets to assets, CIs, changes, and knowledge so technicians resolve with full dependency visibility.
Every Ticket. Every Process. Service Excellence.
Capabilities
Deliver enterprise-grade incident management software with AI-driven classification, contextual routing, and complete lifecycle control.
Shift from reactive firefighting to proactive stabilization using problem management with root cause analysis and intelligent correlation.
Enable structured, compliant change management while maintaining agility and cross-team coordination.
Deliver intuitive service request management through a modern service catalog and automated fulfillment workflows.
Precision Capabilities for Modern ITSM Teams

0%
faster response times through AI-driven routing
0%
fewer escalations with accurate categorization and problem linkage
0%
reduction in ticket backlog via automation
0%
SLA achievement with predictive breach prevention
“ServiceOps streamlined our entire ticket lifecycle from creation to closure. Tracking and resolution have vastly improved, reducing delays and ensuring structured, efficient service delivery across all our clients.”
Ravikiran
— IT Operations Lead, Pyramid Consulting
Faster triage, smarter routing, and fewer escalations.
One engine for every ITIL process, end to end.
CMDB, asset, and patch data — right at the point of action.
Kanban, list, and calendar views built for daily service work.
Structured approvals, audit trails, and policy controls by design.
SaaS, on-prem, or hybrid — your architecture, your rules.
Enterprise Ready
Deliver consistent service excellence across global teams through AI automation, unified governance, and context-driven decisions.
ServiceOps enforces structured workflows and standardized outcomes across teams, geographies, and service volumes.
ServiceOps enforces structured workflows and standardized outcomes across teams, geographies, and service volumes.
AI reduces misclassification, improves prioritization, accelerates routing, and minimizes escalations — enabling teams to meet SLAs with fewer resources.
AI reduces misclassification, improves prioritization, accelerates routing, and minimizes escalations — enabling teams to meet SLAs with fewer resources.
With deep integration across CMDB, asset management, patching, and automation, technicians gain complete visibility into dependencies, history, and risk.
With deep integration across CMDB, asset management, patching, and automation, technicians gain complete visibility into dependencies, history, and risk.
Support thousands to hundreds of thousands of users with automation, queue intelligence, and multi-channel intake.
Support thousands to hundreds of thousands of users with automation, queue intelligence, and multi-channel intake.
Industry Solutions
Tailored for Your Infrastructure Challenges
Guarantee real-time visibility across trading, core banking, and digital payments — ensuring compliance, security, and always-on service.
Monitor multi-gigabit networks, correlate NetFlow data with subscriber QoE, and prevent outages before they scale.
Safeguard critical patient systems and comply with HIPAA through secure, low-latency observability.
Achieve transparency, security, and control with on-premise observability supporting strict data sovereignty.
Integrate IT and OT data to prevent production downtime and improve predictive maintenance accuracy.
Deliver frictionless digital experiences, monitor transactions in real time, and optimize site reliability at global scale.
Serviceops Platform
Streamline every request, incident, and change with intelligent workflows that keep service delivery on track.
Track, manage, and optimize every asset and configuration item across your entire IT estate with complete accuracy.
Automate patching and software deployment. Ensure compliance, reduce vulnerabilities, and maintain system consistency across every endpoint.
Let AI handle the routine, so your teams can focus on what truly moves the business forward.
Deliver multi-tenant IT service management at scale — one platform, every client, zero compromise.
FAQ
Find answers to common questions about Infrastructure Monitoring and our capabilities.
IT Service Management (ITSM) is the practice of designing, delivering, managing, and improving IT services to meet business needs. Motadata ServiceOps ITSM covers all core ITIL processes — incident management, problem management, change management, and service request management — unified in a single AI-powered platform. It gives IT teams structured workflows, automated routing, and SLA governance to deliver consistent, reliable service across the entire organization.