From events to insights, from noise to knowledge, assuring context, compliance, and control across every layer of your infrastructure.
Motadata ObserveOps Log Monitoring unifies machine data from servers, applications, databases, and devices into one intelligent pipeline. Collect, parse, analyze, and correlate logs in real time to detect anomalies, enforce compliance, and uncover operational intelligence — powered by Motastore and AI-driven analytics that transform raw events into actionable foresight.

Core Features
Log monitoring that transforms raw events into structured intelligence — giving you complete visibility into system behavior, security posture, and operational health.
Collect and centralize logs from infrastructure, applications, databases, and devices into a single, searchable view.
Stream and analyze logs as they are generated to detect issues, anomalies, and failures without delay.
Convert unstructured logs into meaningful, structured data with dynamic parsing and adaptable pipelines.
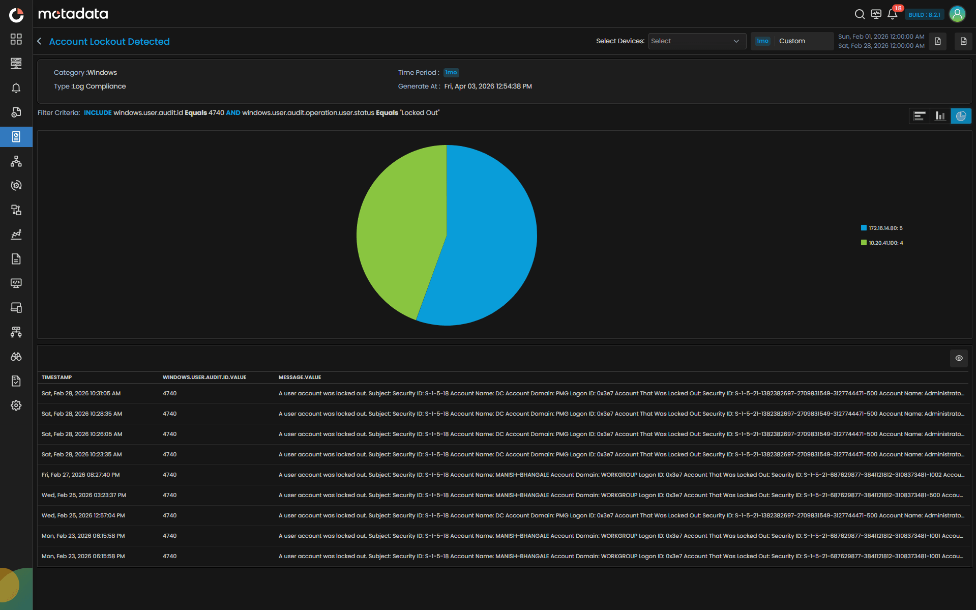
Quickly identify patterns, anomalies, and recurring issues through powerful search and analysis capabilities.
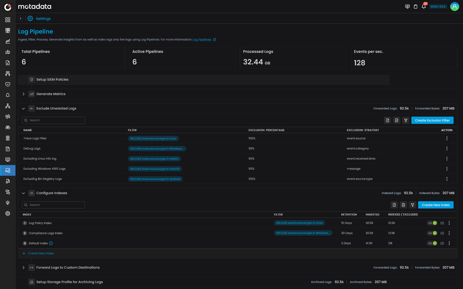
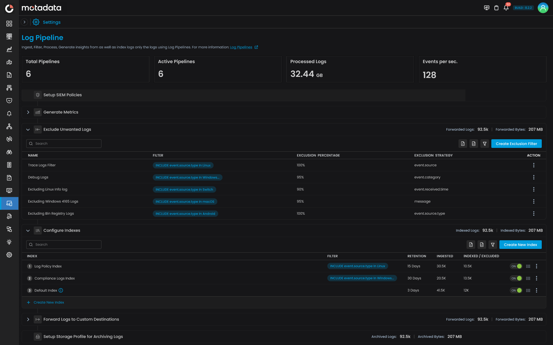
Maintain control over log retention, access, and reporting with policies designed for regulated environments.
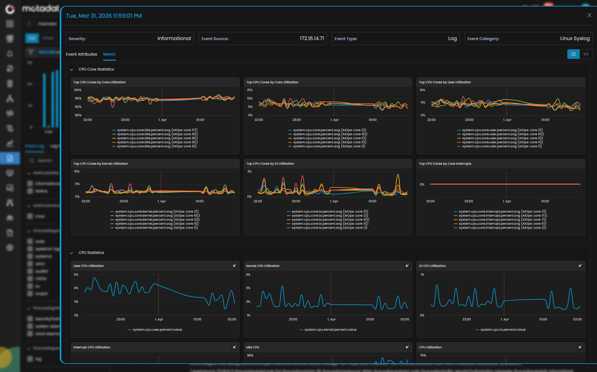
Connect logs with metrics, traces, infrastructure, and network data to understand the full context behind every incident.
Every Event. Every Insight. Complete Operational Clarity.
Capabilities
Complete Hybrid Infrastructure Intelligence
Ingest logs from any source, any format, and any environment with the flexibility of agent-based, agent-less, and custom collection methods.
Bring structure to chaos with dynamic parsing, custom plugin support, and policy-based indexing, all managed through an intuitive interface.
Visualize logs in motion with live-tail capabilities and interactive dashboards. From troubleshooting to threat hunting, every insight is just a search away.
Automate compliance with pre-defined reports, policies, and audit trails, ensuring every log is accounted for, analyzed, and retained securely.
Correlate log data with metrics, traces, and topology to gain 360° observability. From anomalies to incidents, connect what happened with why it happened.
Move beyond log aggregation into true analytics and intelligence. Use AI to forecast trends, highlight anomalies, and translate events into metrics that matter. From anomalies to incidents, connect what happened with why it happened.

0%
reduction in troubleshooting time through centralized log visibility.
0%
faster compliance reporting with automated policy-based retention.
0%
improvement in mean time to detect (MTTD) with AI-driven anomaly identification.
Why Motadata
From Infrastructure to Intelligence — Motadata Powers Unified Performance.
Handles petabytes of log data with lightning-fast queries.
Adjusts in real time, no downtime, no reconfiguration.
Forecast trends, detect anomalies, and correlate seamlessly.
Logs, metrics, traces, and topology, one contextual platform.
Security and audit readiness by design.
Enterprise Ready
From collection to correlation, from compliance to clarity — delivering enterprise-wide insight that turns raw events into reliable, accountable, and actionable intelligence.
Large enterprises generate logs from thousands of sources, servers, applications, databases, firewalls, APIs, containers, cloud services, and custom systems. Motadata consolidates all of them into a single, normalized pipeline with real-time ingestion, parsing, and correlation. CIOs get a single source of truth; operations teams eliminate tool sprawl; MSPs manage multi-tenant environments with confidence.
Large enterprises generate logs from thousands of sources, servers, applications, databases, firewalls, APIs, containers, cloud services, and custom systems. Motadata consolidates all of them into a single, normalized pipeline with real-time ingestion, parsing, and correlation. CIOs get a single source of truth; operations teams eliminate tool sprawl; MSPs manage multi-tenant environments with confidence.
Enterprises cannot afford long detection windows or slow investigations. Motadata applies AI-driven anomaly detection, automated pattern recognition, and intelligent log-to-metric conversion to highlight deviations before they escalate. SREs and NOC teams find root causes faster; performance degradation is caught early; and service disruption is minimized.
Enterprises cannot afford long detection windows or slow investigations. Motadata applies AI-driven anomaly detection, automated pattern recognition, and intelligent log-to-metric conversion to highlight deviations before they escalate. SREs and NOC teams find root causes faster; performance degradation is caught early; and service disruption is minimized.
Regulated industries require logs to be collected, retained, masked, and reported with precision. Motadata provides structured retention policies, RBAC, immutable storage, dynamic parsing, and audit-ready compliance reports for standards like PCI-DSS, HIPAA, ISO, and CIS. Compliance leaders gain control, auditors gain clarity, and enterprises stay protected without operational friction.
Regulated industries require logs to be collected, retained, masked, and reported with precision. Motadata provides structured retention policies, RBAC, immutable storage, dynamic parsing, and audit-ready compliance reports for standards like PCI-DSS, HIPAA, ISO, and CIS. Compliance leaders gain control, auditors gain clarity, and enterprises stay protected without operational friction.
Your enterprise evolves, and your log ecosystem evolves with it. Motadata supports syslog, Windows Event logs, cloud logs, application logs, database logs, security logs, multiline logs, and custom logs without format dependencies. Custom parser plugins, dynamic UI-based parsing, and multi-protocol ingestion ensure future-proof adaptability across toolchains and technology stacks.
Your enterprise evolves, and your log ecosystem evolves with it. Motadata supports syslog, Windows Event logs, cloud logs, application logs, database logs, security logs, multiline logs, and custom logs without format dependencies. Custom parser plugins, dynamic UI-based parsing, and multi-protocol ingestion ensure future-proof adaptability across toolchains and technology stacks.
Industry Solutions
Tailored for Your Infrastructure Challenges
Guarantee real-time visibility across trading, core banking, and digital payments — ensuring compliance, security, and always-on service.
Monitor multi-gigabit networks, correlate NetFlow data with subscriber QoE, and prevent outages before they scale.
Safeguard critical patient systems and comply with HIPAA through secure, low-latency observability.
Achieve transparency, security, and control with on-premise observability supporting strict data sovereignty.
Integrate IT and OT data to prevent production downtime and improve predictive maintenance accuracy.
Deliver frictionless digital experiences, monitor transactions in real time, and optimize site reliability at global scale.
ObserveOps Platform
Unify every signal. Correlate every insight. Perform without compromise.
Unite flows, packets, and paths into real-time clarity with intelligent alerting at scale.
Automated config backups, compliance checks, and drift detection across your network.
Monitor on-premise, cloud, and hybrid environments with unified visibility, AI-driven alerts, and real-time insights.
Cut through endless logs to reveal root cause with search, correlation, and analytics.
Trace every transaction from frontend to backend with distributed tracing and service mapping.
Capture every click and page load with web vitals, experience scores, and session replay.
FAQ
Find answers to common questions about Infrastructure Monitoring and our capabilities.
Log monitoring is the continuous process of collecting, parsing, analyzing, and correlating log data generated by servers, applications, databases, network devices, and cloud services. For enterprises, it is critical because logs contain the earliest signals of performance degradation, security threats, and compliance violations. Without centralized log monitoring, IT teams are left reacting to incidents after they occur rather than detecting and resolving them proactively.