From traces to transactions, from latency to load, assuring performance, continuity, and clarity across every application you run.
Motadata ObserveOps APM provides deep, end-to-end visibility into the behavior of your distributed applications. Trace every request, visualize dependencies, uncover bottlenecks, and correlate everything with infrastructure and logs — powered by AI intelligence and OpenTelemetry-native instrumentation.

Core Features
Application performance monitoring that transforms traces, transactions, and telemetry into actionable intelligence — giving you complete control over how your applications perform and scale.
Trace every request across services, environments, and dependencies to understand how applications behave in real time.
Identify performance bottlenecks, slow methods, and inefficient execution paths directly within application code.
Visualize how services interact across distributed architectures to quickly isolate impact and prevent cascading failures.
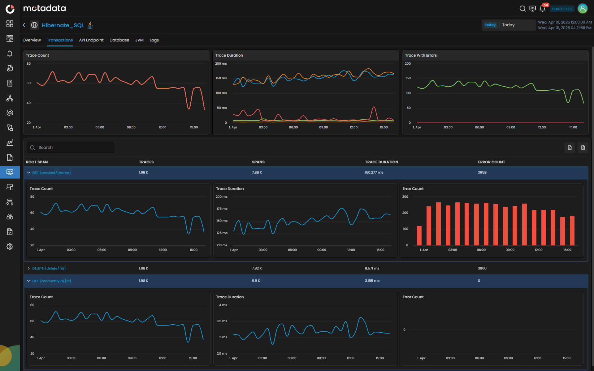
Track response time, throughput, and error rates across applications with precision and consistency.
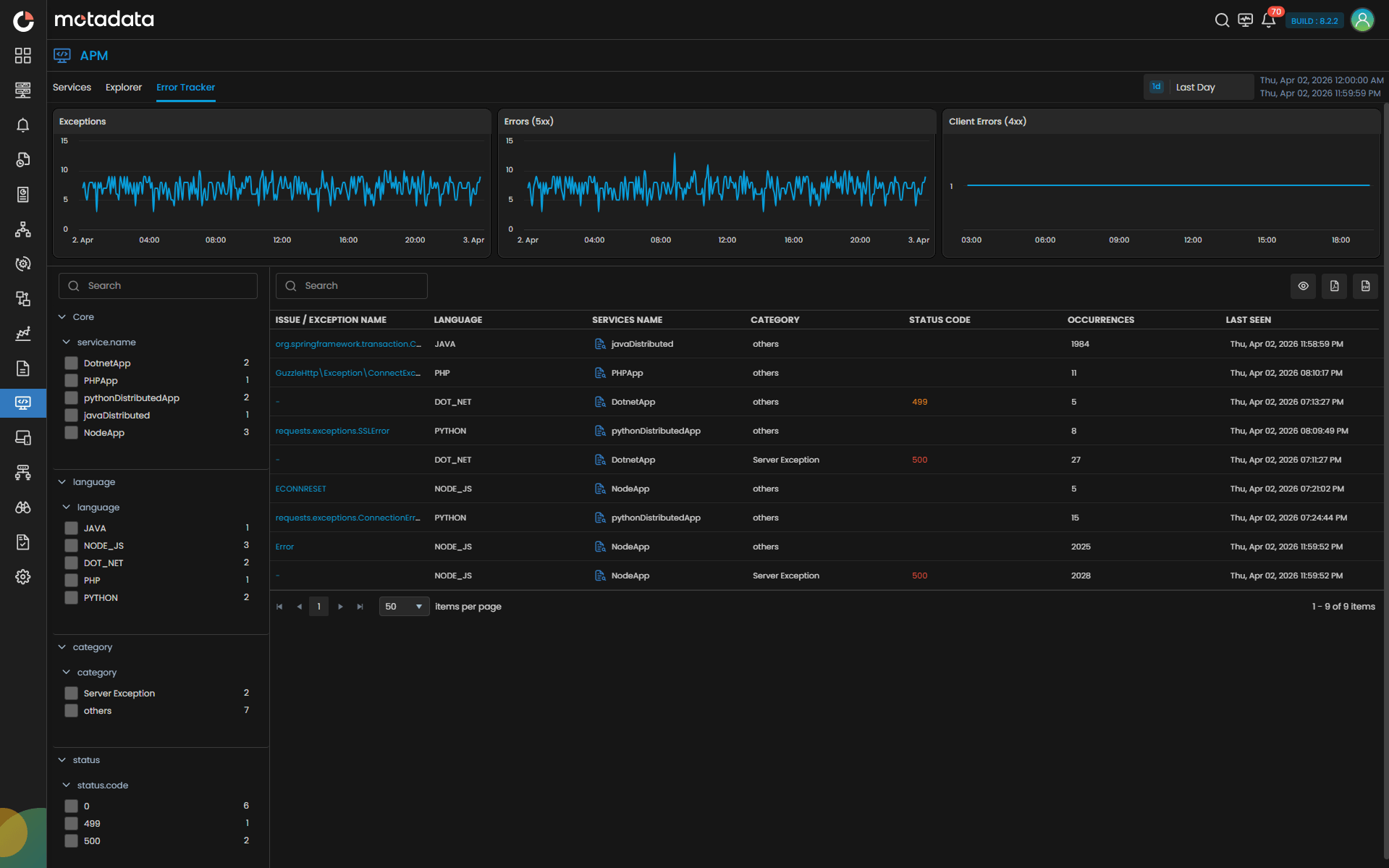
Detect, group, and analyze failures with full context to accelerate root cause identification and resolution.
Connect application performance with infrastructure, logs, databases, and network signals for complete operational context.
Every Trace. Every Transaction. Complete Performance Clarity.
Capabilities
Complete APM
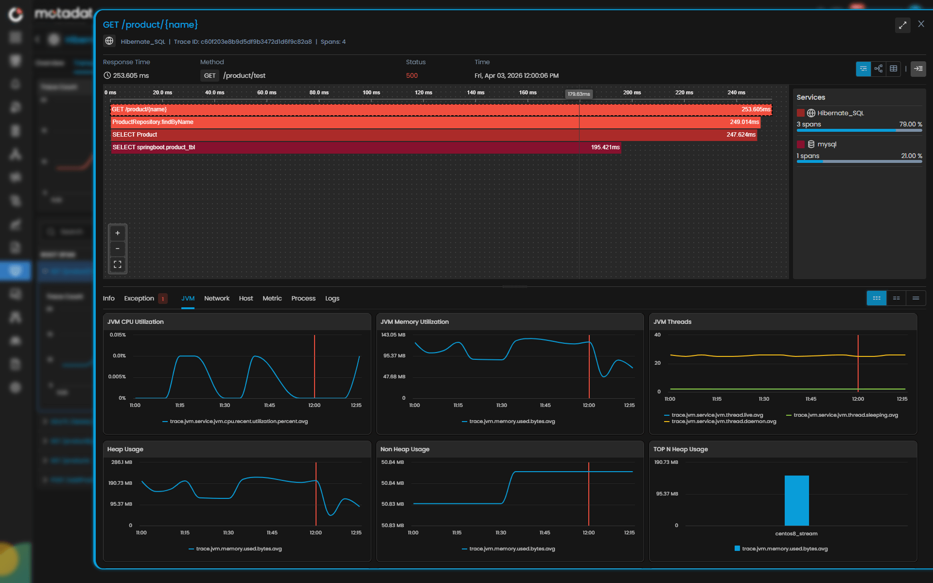
Get full-fidelity distributed traces across microservices, monoliths, containers, and cloud-native applications, revealing delays, dependencies, and code-level hotspots instantly.
Observe your entire application ecosystem as a dynamic, auto-discovered service map that reveals how services communicate and where performance breaks down.
Move beyond error logs to root-cause intelligence. Understand why failures happen, when patterns emerge, and how they cascade across services.
Track essential performance indicators in real time, supported by visualization tools that reveal patterns invisible to traditional monitoring.
Understand the health and performance of your database layer with visibility into query execution, wait events and underlying resource strain.
Gain granular visibility into your containerized workloads, enabling teams to correlate pod-level behavior with application traces and service health.

0%
faster incident resolution with correlated traces, logs and metrics.
0%
reduction in performance-related escalations through proactive detection.
0%
performance adherence across business-critical applications.
ensuring future-proof, vendor-agnostic observability.
for high-speed trace ingestion and query performance.
that surfaces issues before they hit user experience.
linking APM with logs, network and infrastructure insights.
architectures at enterprise scale.
Enterprise Ready
From distributed traces to digital transactions, from code hotspots to service latency — delivering the visibility, intelligence, and control required to run modern applications at enterprise scale.
Enterprises run hybrid applications that span monoliths, microservices, containers, and cloud-native platforms. Motadata provides OpenTelemetry-native tracing, code-level analytics, flame graphs, span correlation, and dependency maps that reveal exactly how applications behave across distributed topologies. This empowers SREs and engineering leaders to diagnose performance degradation with precision instead of guesswork.
Enterprises run hybrid applications that span monoliths, microservices, containers, and cloud-native platforms. Motadata provides OpenTelemetry-native tracing, code-level analytics, flame graphs, span correlation, and dependency maps that reveal exactly how applications behave across distributed topologies. This empowers SREs and engineering leaders to diagnose performance degradation with precision instead of guesswork.
Application performance software impacts revenue, retention, and digital trust. Motadata uses AI baselines, dynamic thresholds, scatter-plot latency analysis, and anomaly forecasting to identify bottlenecks before they impact customers. IT Directors gain the foresight to prevent slowdowns; digital teams protect the quality of every user interaction.
Application performance software impacts revenue, retention, and digital trust. Motadata uses AI baselines, dynamic thresholds, scatter-plot latency analysis, and anomaly forecasting to identify bottlenecks before they impact customers. IT Directors gain the foresight to prevent slowdowns; digital teams protect the quality of every user interaction.
Today’s enterprise applications incorporate diverse languages, runtimes, clouds, databases, and orchestration layers. Motadata provides wide-tech compatibility across Java, .NET, PHP, Node.js, Python, Kubernetes, Docker, and multi-cloud infrastructure. This future-proofs enterprise modernization journeys and supports continuous innovation.
Today’s enterprise applications incorporate diverse languages, runtimes, clouds, databases, and orchestration layers. Motadata provides wide-tech compatibility across Java, .NET, PHP, Node.js, Python, Kubernetes, Docker, and multi-cloud infrastructure. This future-proofs enterprise modernization journeys and supports continuous innovation.
Enterprises need answers, not data fragments. Motadata correlates APM signals with logs, host metrics, JVM analytics, DB KPIs, network flow, and infrastructure telemetry in real time, creating a single, contextual root-cause narrative. This reduces MTTR dramatically and transforms war rooms into focused, resolution-driven collaborations.
Enterprises need answers, not data fragments. Motadata correlates APM signals with logs, host metrics, JVM analytics, DB KPIs, network flow, and infrastructure telemetry in real time, creating a single, contextual root-cause narrative. This reduces MTTR dramatically and transforms war rooms into focused, resolution-driven collaborations.
Industry Solutions
Tailored for Your Infrastructure Challenges
Guarantee real-time visibility across trading, core banking, and digital payments — ensuring compliance, security, and always-on service.
Monitor multi-gigabit networks, correlate NetFlow data with subscriber QoE, and prevent outages before they scale.
Safeguard critical patient systems and comply with HIPAA through secure, low-latency observability.
Achieve transparency, security, and control with on-premise observability supporting strict data sovereignty.
Integrate IT and OT data to prevent production downtime and improve predictive maintenance accuracy.
Deliver frictionless digital experiences, monitor transactions in real time, and optimize site reliability at global scale.
ObserveOps Platform
Unify every signal. Correlate every insight. Perform without compromise.
Unite flows, packets, and paths into real-time clarity with intelligent alerting at scale.
Automated config backups, compliance checks, and drift detection across your network.
Monitor on-premise, cloud, and hybrid environments with unified visibility, AI-driven alerts, and real-time insights.
Capture every click and page load with web vitals, experience scores, and session replay.
Cut through endless logs to reveal root cause with search, correlation, and analytics.
Trace every transaction from frontend to backend with distributed tracing and service mapping.
FAQ
Find answers to common questions about Infrastructure Monitoring and our capabilities.
Application Performance Monitoring (APM) is the practice of tracking, measuring, and analyzing the performance of software applications in real time — covering response times, error rates, throughput, transaction traces, and service dependencies. For modern enterprises running distributed, cloud-native, or hybrid applications, APM is essential to detect performance degradation early, resolve incidents faster, and ensure every user interaction meets expected service levels. Without APM, teams operate reactively, discovering issues only after users are already impacted.